Fishbowl AI Insights Tier 1#

Fishbowl AI Insights Tier 1 is an advanced analytics solution package designed for businesses across all domains, with strong capabilities tailored for supply chain operations. Building on the foundational reporting features of Tier 0, Tier 1 introduces AI-Demand Forecasting and collaborative planning that enhance decision-making accuracy and speed. Powered by the ConverSight platform, this solution converts raw operational data into actionable and predictive insights, enabling organizations to transition from retrospective analysis to proactive, insight-driven planning.

Feature Overview – Tier 1#

Tier 1 includes the full suite of features from the Tier 0 (Reporting) platform, which serves as its foundation. These core components are:

Feature

Description

Unlimited Custom Reports & Dashboards

A web-based, drag-and-drop interface for business users to create ad-hoc reports and dashboards without requiring SQL or coding skills.

Pre-built Dashboards

7–8 out-of-the-box dashboards providing immediate visibility into key operational metrics.

Users

Supports up to 5 users, enabling collaborative access across business teams.

Insights

25 Automated Insights that are predefined.

Athena

An AI chatbot for conversational analytics, allowing users to ask questions and get answers from their data in natural language.

Native Fishbowl Integration

A pre-configured, secure integration for seamless data extraction and synchronization from Fishbowl Inventory.

Data Refresh

Scheduled data pipeline execution to update the analytics platform with fresh data.

Pre-configured Storyboards#

Tier 1 includes 8 pre-configured storyboards, which are curated narrative views that combine data, visualizations, and insights tailored to specific operational areas. The storyboards for this tier are:

1. Revenue Summary

Evaluate revenue trends across different periods and identify the products and customers that impact your business. This Storyboard offers a detailed view of your revenue performance to aid in strategic decision-making and optimization.

../../../../_images/Revenue_Summary_Dashboard.png

Revenue Summary Dashboard#

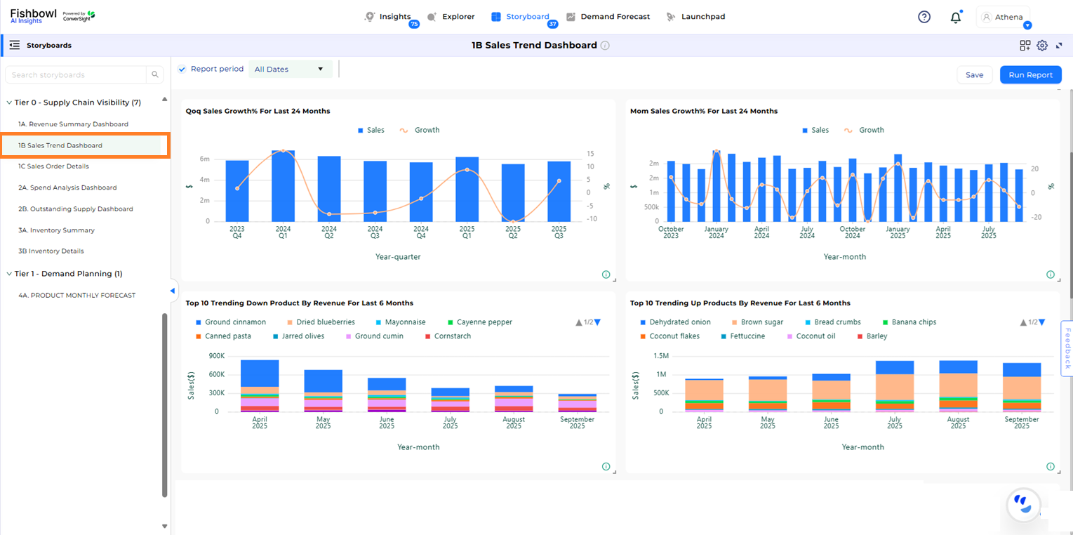
2. Sales Trend

Track and analyze sales performance to detect key trends and opportunities for improvement. Review sales data by quarter and month over several years to understand the impact of different customers and products on sales growth.

../../../../_images/Sales_Trend_Dashboard.png

Sales Trend Dashboard#

3. Sales Order Detail

Gain comprehensive visibility into outstanding sales orders, including details such as order status, quantity, fulfillment progress and associated cost metrics. This Storyboard helps manage and prioritize sales orders effectively.

../../../../_images/Sales_Order_Detail_Dashboard.png

Sales Order Detail Dashboard#

4. Spend Analysis

Manage your budget and make informed decisions with insights into your spending patterns. This Storyboard tracks expenses by month and week, providing detailed views on vendors and products driving your expenditures.

../../../../_images/Spend_Analysis_Dashboard.png

Spend Analysis Dashboard#

5. Outstanding Supply

Achieve a streamlined and effective supply chain with our proactive supply management Storyboard. Track open and overdue purchase orders to optimize your inbound operations and address potential shortages. The Outstanding Supply Dashboard enables users to pinpoint at-risk supplies and work closely with suppliers to resolve gaps in your inventory.

../../../../_images/Outstanding_Supply_Dashboard.png

Outstanding Supply Dashboard#

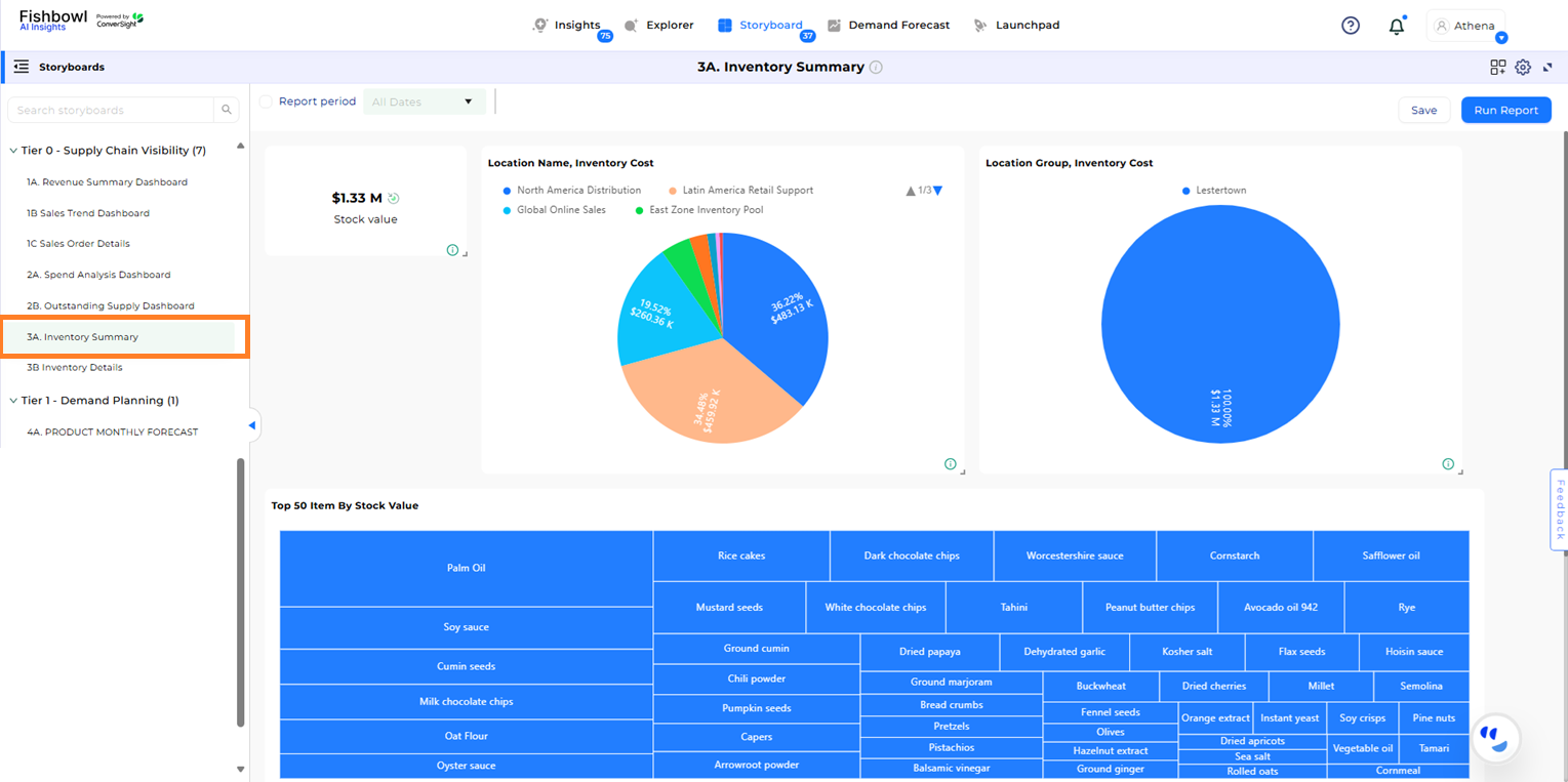
6. Inventory Summary

Gain a broad overview of your product inventory, including areas where stock may be excessive. The Inventory Summary Dashboard offers a detailed view of your stock levels, enabling you to identify and rectify any imbalances in your inventory.

../../../../_images/Inventory_Summary_Dashboard.png

Inventory Summary Dashboard#

7. Inventory Details

Delve into detailed inventory data, including stock levels, vendor information and cost metrics. This Storyboard supports effective inventory control by offering a comprehensive view of your SKUs.

../../../../_images/Inventory_Details_Dashboard.png

Inventory Details Dashboard#

8. Product Monthly Forecast This Storyboard provides detailed forecasts of future demand at the item level through AI-driven algorithms. It examines historical sales data, incorporates seasonal variations and detects emerging trends to deliver precise demand projections for the coming months. This capability aids users in optimizing inventory planning and aligning with projected market requirements.

../../../../_images/Product_Monthly_Forecast_Dashboard.png

Product Monthly Forecast Dashboard#

Demand Forecast#

The Demand Forecast App provides predictive demand forecasts to enhance supply chain planning accuracy. It utilizes a hybrid modelling approach to automatically select the best algorithm for each product’s demand pattern.

  • Auto-ARIMA: Optimized for products with short-term, stable demand. It automatically adjusts internal parameters for high-accuracy, short-term forecasts.

  • Prophet: Designed to deconstruct demand into trend, seasonality, and holiday effects. Ideal for long-term planning and products influenced by known external events.

  • Average Model: An ensemble model that blends the outputs of ARIMA and Prophet, providing a balanced and reliable forecast for businesses with a mix of stable and fluctuating product demand.

../../../../_images/Demand_Forecast_Fishbowl_Image.png

Demand Forecast#

Business Outcomes#

  • Improved Forecast Accuracy: AI demand forecasting (Auto-ARIMA, Prophet, and Average Model) reduces errors in predicting future demand, helping businesses maintain optimal inventory levels and minimize stockouts or overstock.

  • Proactive Decision-Making: Tier 1’s Proactive Insights and pre-configured Storyboards enable teams to identify trends, anomalies, and operational gaps before they impact business performance.

  • Enhanced Operational Efficiency: Automated reporting, and pre-configured Storyboards save time on manual analysis, enabling teams to focus on actionable insights and strategic planning.

  • Cross-Functional Collaboration: Multi-user access and shared insights ensure alignment across supply chain, sales, finance, and operations, promoting coordinated decision-making.

  • Natural Language Query: Athena, the conversational AI assistant, provides instant answers to natural language queries empowering business users to make informed decisions without technical expertise.